ADL5309

新規設計に推奨

188dB(10pA~25mA)をカバーするデュアル対数コンバータ

利用上の注意

本データシートの英語以外の言語への翻訳はユーザの便宜のために提供されるものであり、リビジョンが古い場合があります。最新の内容については、必ず最新の英語版をご参照ください。

なお、日本語版のデータシートは基本的に「Rev.0」(リビジョン0)で作成されています。そのため、英語版が後に改訂され、複数製品のデータシートがひとつに統一された場合、同じ「Rev.0」の日本語版のデータシートが異なる製品のデータシートとして表示されることがあります。たとえば、「ADM3307E」の場合、日本語データシートをクリックすると「ADM3311E」が表示されます。これは、英語版のデータシートが複数の製品で共有できるように1本化され、「ADM3307E/ADM3310E/ADM3311E/ADM3312E/ADM3315E」(Rev.J)と改訂されたからで、決して誤ってリンクが張られているわけではありません。和文化されたデータシートを少しでも有効に活用していただくためにこのような方法をとっておりますので、ご了解ください。

アナログ・デバイセズ社は、提供する情報が正確で信頼できるものであることを期していますが、その情報の利用に関して、あるいはその利用によって生じる第三者の特許やその他の権利の侵害に関して一切の責任を負いません。また、アナログ・デバイセズ社の特許または特許の権利の使用を明示的または暗示的に許諾するものでもありません。仕様は予告なしに変更する場合があります。本紙記載の商標および登録商標は、各社の所有に属します。

Viewing:

製品情報

  • 188dBの電気的ダイナミック・レンジと94dBの光学的ダイナミック・レンジ
  • 光学的ゲインの直接測定を可能にするデュアル・チャンネル電流入力
  • 正確に調整された対数応答:
    • 対数スロープ:200mV/ディケード
    • 対数適合誤差:±0.4dB(全温度範囲)
    • 暗電流を減らすためにオフセットを70°Cで調整
  • LDO内蔵:60Hzおよび100pAの入力電流で26dB PSRR(VCC = 3.0V)
  • I2C調整可能:
    • フォトダイオード・バイアス電圧
    • 低入力電流時におけるノイズと応答時間のトレードオフ
  • 14ビットADCを内蔵
  • 必要な外付け部品を最小限に抑制
  • 2.040mm × 1.640mm、20ピンWLCSP

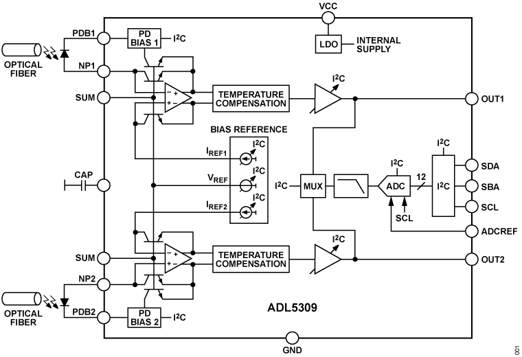
ADL5309はモノリシック対数トランスインピーダンス・デュアルアンプを備えており、これらのアンプは、光ファイバ・システムにおける低周波数および広ダイナミック・レンジの光信号電力測定用として最適化されています。

このデバイスは、INP1ピンおよびINP2ピンの入力電流と、内部で生成されるリファレンス電流との比の対数に比例する、温度補償された高精度の出力電圧を生成します。対数スロープとインターセプトはどちらも、公称値(それぞれ200mV/ディケードおよび10pA)となるよう正確に調整されます。低インピーダンスの対数出力OUT1とOUT2は、幅広いA/Dコンバータ(ADC)やその他の回路を駆動できるだけの性能を備えています。

デジタル形式のOUT1出力とOUT2出力は、IC間バス(I2C)インターフェースを介して利用できます。I2Cインターフェースを介して制御される14ビット逐次比較レジスタ(SAR)ADCは、OUT1チャンネル出力、OUT2チャンネル出力、および内蔵のデジタル温度計センサーをサンプリングします。

適応型のフォトダイオード・バイアスは、PDB1インターフェースとPDB2インターフェースを介してサポートされます。ダイオード電流が小さい場合は、暗電流を最小限に抑えるため、逆方向のフォトダイオード・バイアスが低い状態に維持されます。入力電流が大きい場合は、フォトダイオードの飽和に起因する非直線性を回避するため、電流に比例してバイアス電圧が増加します。初期バイアスレベルおよび電流上昇時のスケール係数は、いずれもI2Cを介して設定できます。

ADL5309は、−40°C~+105°Cの周囲温度で動作するように仕様規定されており、小型(2.040mm × 1.640mm)、20ピンのウェハ・レベル・チップ・スケール・パッケージ(WLCSP)で提供されます。

アプリケーション

  • ATE(自動試験装置)
  • 光パワーの監視
  • マシン・オートメーション
  • 光学モジュール

ADL5309
188dB(10pA~25mA)をカバーするデュアル対数コンバータ
ADL5309 Functional Block Diagram ADL5309 Pin Configuration
myAnalogに追加

myAnalogの製品セクション(通知受け取り)、既存/新規プロジェクトに製品を追加する。

新規プロジェクトを作成
質問する
サポート

アナログ・デバイセズのサポート・ページはアナログ・デバイセズへのあらゆるご質問にお答えするワンストップ・ポータルです。


ドキュメント

さらに詳しく
myAnalogに追加

myAnalogのリソース・セクション、既存/新規プロジェクトにメディアを追加する。

新規プロジェクトを作成

ソフトウェア・リソース

必要なソフトウェア/ドライバが見つかりませんか?

ドライバ/ソフトウェアをリクエスト

ハードウェア・エコシステム

製品モデル 製品ライフサイクル 詳細
リニア・レギュレータ 3
LT3042 新規設計に推奨 20V、200mA、超低ノイズ、超高PSRRのRFリニア・レギュレータ
ADP7118 新規設計に推奨 20V、200mA、低ノイズ、CMOS LDOリニア電圧レギュレータ
ADP7112 新規設計に推奨

LDOリニア・レギュレータ、20V、200mA、ローノイズ、CMOS

Modal heading
myAnalogに追加

myAnalogの製品セクション(通知受け取り)、既存/新規プロジェクトに製品を追加する。

新規プロジェクトを作成

ツールおよびシミュレーション

LTspice


下記製品はLTspiceで使用することが出来ます。:

  • ADL5309
LTspice

LTspice®は、無料で提供される強力で高速な回路シミュレータと回路図入力、波形ビューワに改善を加え、アナログ回路のシミュレーションを容易にするためのモデルを搭載しています。

 


評価用キット

eval board
EVAL-ADL5309

ADL5309(10pA~25mAをカバーする188dBのデュアル対数コンバータ)の性能評価

機能と利点

  • ADL5309用のフル機能評価用ボード
  • 外部の電気的入力またはオンボード・フォトダイオードによる光入力をサポート
  • オンチップまたは外部のフォトダイオード・バイアス
  • VOUT1、VOUT2、およびデジタル温度計をADC制御

製品詳細

ADL5309-EVALZ評価用ボードでは、ADL5309対数コンバータICを評価できます。

ADL5309はデュアル・モノリシック対数トランスインピーダンス・アンプで構成されており、これらのアンプは、光ファイバ・システムにおける低周波数および広ダイナミック・レンジの信号電力測定用として最適化されています。このデバイスは、INPピンの入力電流と内部生成されたリファレンス電流との比の対数に比例する、温度補償された高精度の出力電圧を生成します。

対数スロープとインターセプトはどちらも、公称値(それぞれ200mV/ディケードおよび10pA)となるよう出荷時に調整されます。どちらもI2Cインターフェースを介して調整できます。

デジタル形式のOUT1出力とOUT2出力は、デジタル温度計の併用により、I2Cインターフェースを介して利用できます。I2Cインターフェースを介して制御される14ビット逐次比較レジスタ(SAR)A/Dコンバータ(ADC)は、OUT1チャンネル出力、OUT2チャンネル出力、およびデジタル温度計出力をサンプリングします。

ADL5309の完全な仕様は、アナログ・デバイセズから入手できるADL5309のデータシートに記載されています。ADL5309-EVALZ評価用ボードを使用する際は、このユーザ・ガイドと併せてADL5309のデータシートを参照してください。

EVAL-ADL5309
ADL5309(10pA~25mAをカバーする188dBのデュアル対数コンバータ)の性能評価
EVAL-ADL5309 Board Photo Angle View EVAL-ADL5309 Board Photo Top View EVAL-ADL5309 Board Photo Bottom View

最新のディスカッション

ADL5309に関するディスカッションはまだありません。意見を投稿しますか?

EngineerZone®でディスカッションを始める

最近表示した製品